有什么数据分析的应用和软件?
原创

有什么数据分析的应用和软件?

好文
试试语音读文章

热门回答:

关注小编不迷路。小编带你上高速~~~

可以看一下我的主页~~~关注一下派可数据公众号了解~~

一天实现财务可视化数据分析的利器——派可数据财务分析应用2.0

财务分析又称为财务报表分析。财务报表是企业财务状况和经营成果的信息载体。但财务报表所列示的各类项目的金额。如果孤立地看。并无多大意义。必须与其他数据相比较。才能成为有用的信息。这种参照一定标准将财务报表的各项数据与有关数据进行比较、评价就是企业财务分析。财务分析作为企业财务管理的重要手段之一。它能够为企业的一切财务活动、运营和管理决策提供必要的依据。

具体地说。财务分析就是以财务报表和其他资料为依据和起点。采用专门方法。系统分析和评价企业的财务状况、经营成果和现金流量状况的过程。其目的是评价过去的经营业绩。衡量现在的财务状况。预测未来的发展趋势。 

派可数据财务可视化分析应用 2.0 版本

经常做财务数据分析的人都知道财务数据统计和分析是一件多烦的事情。每天面对繁杂的数据、函数、计算公司和报表。

作为专业的财务人员。越是高层。他们的时间和精力就越宝贵。就越应该把优秀的大脑用来解决公司的难题。协助不同部门对付客户、关注企业经营与管理、关注业务、完成高难度的项目、思考战略。他们的时间都应该以分钟来计算。时间和精力成本非常高。

派可数据财务可视化分析应用从提高企业财务数据分析效率出发。一站式对接企业的财务系统。提供 \"一天实现财务可视化数据分析\"。直接为企业提供成熟的财务分析模型。真正做到一天安装部署。一天抽取数据。当天可见财务分析结果。

派可数据财务分析应用可以极大的帮助企业降低人力、物力和时间成本。提高财务人员工作积极性。将精力放在更重要的企业经营与管理上。充分发挥员工的个人价值。最终提升企业价值。

派可数据财务可视化分析应用包含八大特点。其中最核心的特点为:快速私有化部署、无额外的 IT 投入、覆盖核心财务分析指标。

除此之外。其它核心特点为:

一站式对接主流财务系统:接口式开发、无需人工干预、一站式对接市面上主流的例如用友等财务系统。如果用户是自己开发的财务系统。派可数据也可以根据标准接口进行财务数据抽取逻辑定义和快速对接。

支持四大报表和合并报表:四大报表无需人工处理。后台自动计算处理。支持合并报表。

一键式导出财务分析报告:自动生成图文结合的财务分析报告。无需人工复制粘贴。提高财务分析工作效率。。

高效协作与共享:报表分析界面提供分析备注和评论。让企业高层和财务分析人员分享信息更简单。分析和思考过程可沉淀。告别电子邮件时代。

专业产品业务社区:线上财务社区。帮助财务工作人员提升自己的财务知识水平。社区今后将规划各类线上直播、线下沙龙交流活动。帮助用户找到属于自己的财务圈子。

派可数据财务分析包括七大模块、四大报表、分析报告、分析模型等多个模块。

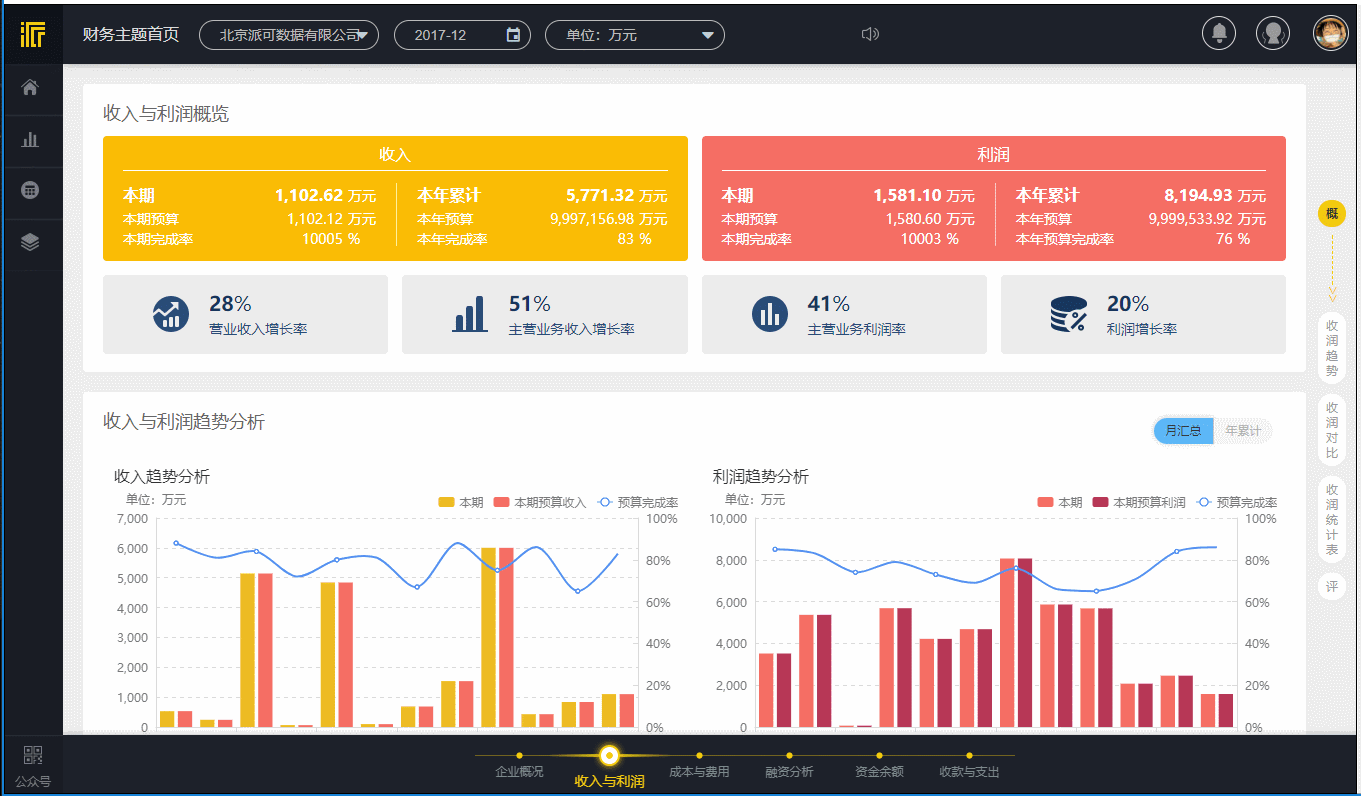
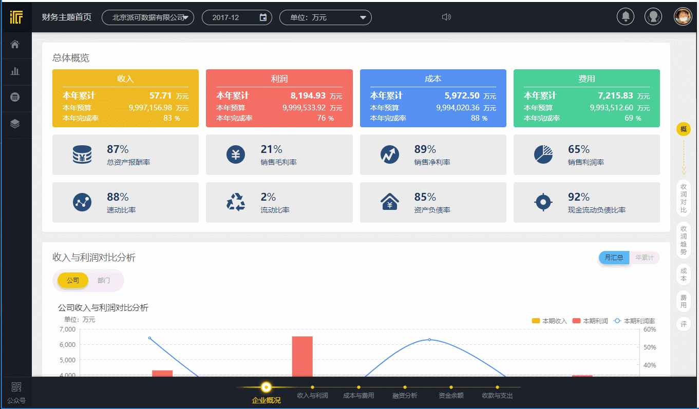
其中七大模块中的财务主题分析适合企业高层日常了解企业财务整体状况。包括了企业概况、收入与利润、成本与费用、收款与支出、资金余额、融资分析等概要性的分析内容。

其它六大模块(利润分析、收入分析、固定资产分析、成本分析、费用分析和往来分析)等分析内容适合企业财务高层人员、财务分析师等进一步的详细了解和查看财务分析的一些细节内容和多维分析。

四大报表包括:资产负债表、利润表、现金流量表和所有者权益变动表。可实时查看。同时。产品支持集团性的合并报表。

分析报告:提供了内置的财务分析报告。用户可以一键点击保存和下载。生成一份图文结合的财务分析报告(各类型的分析报告不断扩充中)。

分析模型:包括五力分析、杜邦分析、EVA 分析等(分析模型不断扩充中)。

派可数据财务可视化分析应用的优势不仅仅是节省企业用户的时间、人力和金钱成本。更重要的是直接提供给企业一个完整的财务分析框架。帮助企业快速的了解财务运营状况。企业可以基于这样的一种财务分析框架不断地从各个角度提升企业财务分析人员的能力。以及延伸更多的财务分析思考角度。将财务能力真正的运用在企业的经营管理和业务上。提升业务价值。

在此过程中。派可数据也非常愿意和各个企业共同成长。不断的丰富财务分析模型和各项维度指标。让企业通过财务分析对企业的经营管理洞察更清晰、更透彻。

企业内部财务人员自己做分析

vs

使用派可数据财务分析应用

派可数据。一天实现财务数据可视化分析

注:以下数据均为演示环境数据。请忽略数据的真实性和准确性

企业概况

收入与利润

成本与费用

融资分析

资金余额

收款与支出

由于篇幅有限。派可数据财务分析应用的其它高级模块(包含自助可视化分析)、四大报表、分析报告、分析模型等展示省略。

其它非常人性化的产品设计。例如在每一张图表中。用户可以针对其中的数据提出自己的看法。或者提供有效的说明以帮助其他同事更好的理解图表中的数据。对于集团性公司。图表的备注还可以设置为集团公司可见。或者单独的某一个公司可见。

图表中的备注

每一个分析主题的最下方都有一个评论区域。分析人员可以在这里进行企业财务分析相关的问题交流。某一项问题的出现需要对其进行分析。会涉及到多个图表。它们之间也是有关联的。通过添加评论。可以对这一个分析主题下的全部图表所反映出来的问题做出说明和分析反馈。既可以沉淀分析和思考的过程。又可以让信息变得更加透明、更易追踪、省去了繁杂的电子邮件解释和说明。包括制图说明的过程。当产品分析不完全满足分析的要求时。用户自己可以做补充数据分析。然后将分析的截图或者其它图片以评论和文字的形式发表。

各个分析主题中的评论

除此之外。我们还针对广大的财务人员提供了一个线上的财务交流社区。其中包括财务相关的文章资讯、问答以及产品 WIKI 等。方便大家学习、交流和成长。

派可数据财务社区首页

派可数据财务社区问答

派可数据财务社区产品 WIKI


Q:财务可视化分析应用可以对接哪些财务系统?

A:派可数据财务可视化分析应用使用接口式开发架构。产品安装部署即可使用。目前可以对接市面上主流的所有财务系统的不同版本。例如用友的 T 系列、U8、U9、NC 等。如果企业使用的是自己内部开发的财务系统。我们也可以很快的对接和部署。

Q:产品如何保证企业财务数据的安全性?

A:派可数据财务可视化分析应用采用私有化部署。产品的数据库、数据等都在企业内部。派可数据仅在云端授权和管理企业并发访问该应用的用户。除此之外。派可数据不会存储企业其它任何和财务相关的数据信息。

Q:派可数据能否提供定制化开发?

A:派可数据财务可视化分析应用 2.0 版本已经经过不同行业、不同项目的实际打磨。汇聚了众多财务分析专家一线业务经验成果。当前的应用分析指标多达 150 余个。已经可以覆盖企业至少 95% 以上的财务分析需求。

如果企业仍然有进一步的个性化开发。比如新增一些分析模型和分析指标。派可数据可以按照产品级的标准为企业提供定制化的开发服务。

Q:财务软件不同型号。多账套的情况下该如何处理?

A:派可数据财务可视化分析应用产品底层的数据架构、分析模型具备高度的可扩展性。支持多系统、多账套数据的整合。

Q:派可数据财务分析应用对服务器环境有何要求。部署需要多长时间?

A:对企业的服务器环境要求不高。一般 Windows 操作系统。4-8G 内存即可满足日常分析需要。视数据量大小。在服务器预留一定的磁盘空间即可。通常情况下。当天部署、当天抽取数据、当天就可以呈现财务数据可视化分析效果。特别情况下。比如企业自身数据质量问题、环境问题导致数据抽取不成功。派可数据可以提供技术支持帮助企业解决。

派可数据除了财务分析应用之外。系列解决方案产品还涉及到供应链、人力、零售、能源、项目管理等多个分析应用模块。包括大屏分析。为企业提供专业的数据可视化分析服务。

派可数据为企业提供的可视化大屏分析样例一

派可数据为企业提供的可视化大屏分析样例二

派可数据大屏可视化工作流程

一、深度需求沟通与分析

认真理解客户需求。各项数据指标的深入理解与分析。通过一次或者多次沟通明确大屏可视化需要达到的效果。确保真实需求与最终效果不走样。

二、定制化可视化 UI 设计

根据沟通过的需求进行原型设计。由经验丰富的专业 UI 设计师团队进行高度定制化的界面设计。确保所见即所得。

三、专业数据可视化开发

进行底层数据的清洗和处理。确保数据质量、准确性和安全性。根据需求和原型设计进行数据可视化的定制化开发。

四、测试部署与现场演示

现场部署大屏可视化。全程跟进可视化展示调试。达到高度稳定的可视化大屏效果展现。让您足不出户运筹帷幄。

客户说

派可数据的项目经理非常负责和专业。

在很多容易出现问题的细节把控上非常到位。

大大的超过了我们的预期。项目进展顺利并且很圆满。

对方的 UI 设计师非常有耐心的不厌其烦的修改大屏设计稿。

对于颜色和展示效果的苛刻追求让我们很放心。

最后的效果展现很炫。公司高层非常满意。

专业的事情就应该交给专业的人来做。

派可团队在大屏开发过程中帮助我们业务人员。

发现了业务系统中多年未曾发现的数据错误问题。

避免了将来可能会出现的决策失误。

我们已经将我们的二期项目交给派可数据。

信任是前提。质量是保证。我们的客户满意。

作为派可的合作伙伴我们也很满意。

关注派可数据。关注财务可视化分析

如有任何问题。可直接联系小编~~~

未经允许。不得转载或复制或用于任何用途。

其他观点:

免费在线数据分析。可以用SpeedBI数据分析云。这是一款在线使用的BI智能数据可视化分析软件。主要采用拖拉拽+点击式操作。全程无代码。非常适合没有IT基础的用户。

企业级用户。特别是那种要做集团性数据分析的。可以用OurwayBI(奥威软件出品那款)。这款软件拥有涉及多行业和主流ERP的标准解决方案。预设包括财务、仓库等板块在内的数据分析模型。安全高效。甚至能实现零开发。此外。该软件还针对性开发多种智能分析功能。比如财务专用的行计算自定义;又比如用于高效灵活钻取的智能钻取;用户秒切换报表语言。满足不同地区用户阅读需求的多语言等。

至于数据分析报表效果。如果你进入奥威软件的demo平台就会发现。你能够随时从自身出发。点击修改汇总、行维度等。根据自己的实际情况去展开分析。

下面分享几张奥威BI软件的BI智能数据可视化分析报表截图。体验下它的直观易懂:



其他观点:

数据分析的基础是数据管理。建议使用蓝点通用管理系统。它强大而简单的自定义数据管理能力。让你可以方便地管理和分析各种数据信息。

您还感兴趣的文章推荐

以上就是由互联网推广工程师 网创网 整理编辑的,如果觉得有帮助欢迎收藏转发~

分享到 :
相关推荐

发表评论

您的电子邮箱地址不会被公开。

评论(2)

  • 退到无路可退 永久VIP 2022年12月27日 21:55:04

    数据,财务,财务分析,企业,报表,分析报告,模型,自己的,用户,产品

  • 滴蜡泪 永久VIP 2022年12月27日 21:55:04

    没想到大家都对有什么数据分析的应用和软件?感兴趣,不过这这篇解答确实也是太好了

  • 眼泪、说拜拜 永久VIP 2022年12月27日 21:55:04

    关注小编不迷路。小编带你上高速~~~可以看一下我的主页~~~关注一下派可数据公众号了解~~ 一天实现财务可视化数据分